电话客服
微信客服

公众号

回到顶部
发布时间:2022-07-04
来源:
浏览量:8212
引言
上下滑动阅读
聚光科技受邀参加本次“2022全国石油化工数字化罐区高峰论坛暨第四届全国石油化工储运罐区测量控制与安全管理技术交流大会”,在大会中展示罐区VOCs安全监测解决方案。为了保障企业能够安全高效的进行VOCs治理,聚光科技深入了解企业需求,针对罐区VOCs回收、船岸界面装置、RTO/RCO等装置存在的安全隐患为企业提供定制化安全监测解决方案。通过监测VOCs管线中的氧气、总烃等组分的含量,帮助企业在高效治理VOCs的同时实现安全稳定生产。
解决方案示意图
01
罐区VOCs安全监测方案
02
VOCs治理设备安全监测方案
03
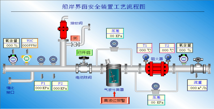
船岸界面安全监测方案
产品构成
LGA系列激光气体分析仪
防爆FID总烃分析仪
应用案例
船岸对接项目
VOCs测氧项目
VOCs废气治理项目
在石化化工领域,聚光科技以过程分析为核心,深耕客户需求,为企业提供安全、节能、高效的分析监测解决方案。我们通过自主创新的高端分析仪器,助力中国工业绿色智慧新发展之路。